CUSTOMER STORY
Maximizing Labor Efficiency for a Leading Retail Giant in Hyper-Competitive Markets

100%
Visibility of Labor Demand
From experience-based guessing to data-driven precision, achieving half-hourly sales-to-labor matching.
Zero-Gap
Integrated Management
A single source of truth connecting sales targets, delivery schedules, and real-time staff rostering.
Seamless
Digital Transformation
Rapid rollout across a massive store network in Hong Kong and Macau with high user adoption and “rave reviews” from frontline operations.
Executive Summary
In the high-density retail landscapes of Hong Kong and Macau, labor is a scarce strategic resource governed by stringent regulatory frameworks. The client, a leading Asian health and beauty retailer, faced a dual-pressure environment: severe manpower shortages and the administrative burden of ensuring compliance with local labor ordinances—such as continuous contract regulations (Hong Kong’s 468 rule), statutory rest days, and complex overtime calculations.
By partnering with GaiaWorks, the retailer implemented an end-to-end WFM ecosystem. This transformation moved the organization beyond simple scheduling into Advanced Labor Demand Forecasting and Automated Compliance Guardrails. This ensures that while every labor hour is precisely allocated to drive business growth, the business remains shielded from the legal and financial risks of non-compliance in a high-scrutiny market.
By partnering with GaiaWorks, the retailer implemented an end-to-end WFM ecosystem. This transformation moved the organization beyond simple scheduling into Advanced Labor Demand Forecasting and Automated Compliance Guardrails. This ensures that while every labor hour is precisely allocated to drive business growth, the business remains shielded from the legal and financial risks of non-compliance in a high-scrutiny market.
Managing the Manpower Crunch
Operating 300+ stores in one of the world’s most expensive labor markets presented three critical hurdles:
· Acute Labor Shortages: With a shrinking talent pool, the objective was clear: “Maximize everyone we can.” The company needed to eliminate “hidden waste” where staff were idle during lulls and overwhelmed during peaks.
· Scattered Information Silos: Roster data, sales targets, and delivery schedules were managed in isolation (often via Excel). Managers lacked a “one-box” view to see how labor supply matched actual business demand.
· Operational Complexity: Diverse store formats and fluctuating footfall required a granular approach to scheduling that manual systems simply could not sustain.
· Acute Labor Shortages: With a shrinking talent pool, the objective was clear: “Maximize everyone we can.” The company needed to eliminate “hidden waste” where staff were idle during lulls and overwhelmed during peaks.
· Scattered Information Silos: Roster data, sales targets, and delivery schedules were managed in isolation (often via Excel). Managers lacked a “one-box” view to see how labor supply matched actual business demand.
· Operational Complexity: Diverse store formats and fluctuating footfall required a granular approach to scheduling that manual systems simply could not sustain.
Data-Driven Workforce Optimization
GaiaWorks delivered a mobile-web integrated platform featuring Digital Rostering, Advanced Analytics, and ESS/MSS (Employee/Manager Self-Service).
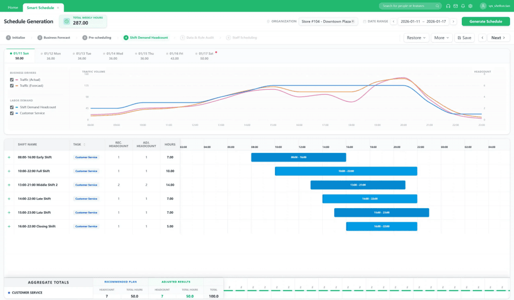
1. Half-Hourly Labor Demand Matrix
GaiaWorks developed a sophisticated forecasting system that breaks down daily operations into a massive store network‘s half-hourly increments. By aligning sales forecasts with labor demand, the operations team can now manage monthly labor budgets scientifically, ensuring staff utilization is optimized at every interval.
2. The One-Stop Integrated Management
The solution serves as a centralized hub, enabling real-time tracking and management of:
· Sales Targets vs. Actuals: Instant visibility into performance gaps.
· Delivery & Task Integration: Aligning back-of-house logistics with front-of-house staffing.
· Efficiency Analytics: Daily tracking of planned vs. actual working hours to identify productivity leaks.
3. Empowering the Frontline via Mobile App
The digital transformation was anchored by a seamless mobile experience. Store managers (MSS) can now handle complex scheduling on the go, while employees (ESS) use the app for shift viewing and working hour confirmation. This transparency has significantly reduced administrative friction and improved employee sentiment.
1. Half-Hourly Labor Demand Matrix
GaiaWorks developed a sophisticated forecasting system that breaks down daily operations into a massive store network‘s half-hourly increments. By aligning sales forecasts with labor demand, the operations team can now manage monthly labor budgets scientifically, ensuring staff utilization is optimized at every interval.
2. The One-Stop Integrated Management
The solution serves as a centralized hub, enabling real-time tracking and management of:
· Sales Targets vs. Actuals: Instant visibility into performance gaps.
· Delivery & Task Integration: Aligning back-of-house logistics with front-of-house staffing.
· Efficiency Analytics: Daily tracking of planned vs. actual working hours to identify productivity leaks.
3. Empowering the Frontline via Mobile App
The digital transformation was anchored by a seamless mobile experience. Store managers (MSS) can now handle complex scheduling on the go, while employees (ESS) use the app for shift viewing and working hour confirmation. This transparency has significantly reduced administrative friction and improved employee sentiment.
Transforming Labor into a Digital Asset
The project achieved a seamless rollout across the entire 300+ store network, receiving exceptional feedback for its user-friendly interface and robust logic.
· Eliminating Redundancy: By seeing exactly “where the minutes go,” the client has shifted from reactive “firefighting” to proactive, algorithm-driven scheduling.
· Algorithmic Compliance: Given the rigorous labor laws of Hong Kong and Macau (including the complex 468 rule), the system acts as compliance insurance. It automatically checks labor laws and internal policies during the rostering process to prevent over-scheduling and fatigue. This removes the “impossibility” of tracking continuous labor hours through manual spreadsheets.
· Management Liberation: By automating the complex logic of labor matching, store managers have been “unlocked” from administrative tasks, allowing them to focus on high-value activities: customer experience and sales conversion.
· Eliminating Redundancy: By seeing exactly “where the minutes go,” the client has shifted from reactive “firefighting” to proactive, algorithm-driven scheduling.
· Algorithmic Compliance: Given the rigorous labor laws of Hong Kong and Macau (including the complex 468 rule), the system acts as compliance insurance. It automatically checks labor laws and internal policies during the rostering process to prevent over-scheduling and fatigue. This removes the “impossibility” of tracking continuous labor hours through manual spreadsheets.
· Management Liberation: By automating the complex logic of labor matching, store managers have been “unlocked” from administrative tasks, allowing them to focus on high-value activities: customer experience and sales conversion.

Maximizing Labor Efficiency
For this retail giant, GaiaWorks delivered more than just a tool; it provided Order over Chaos. In a region where labor laws are rigorous and the talent market is volatile, the ability to automate “Compliance-by-Design” is a game changer.
By turning labor hours into a measurable, schedulable, andlegally-validated digital asset, the client has achieved a rare balance: maximizing operational lean-efficiency while prioritizing employee well-being and regulatory integrity. In the hyper-competitive streets of Hong Kong and Macau, the client is no longer just “filling shifts”—they are orchestrating a high-performance workforce that is both agile and protected.
By turning labor hours into a measurable, schedulable, andlegally-validated digital asset, the client has achieved a rare balance: maximizing operational lean-efficiency while prioritizing employee well-being and regulatory integrity. In the hyper-competitive streets of Hong Kong and Macau, the client is no longer just “filling shifts”—they are orchestrating a high-performance workforce that is both agile and protected.
