Align Labor Supply with Demand
The AI Auto-Rostering Engine for APAC
Eliminate uncertainty. Leverage transparent AI to forecast demand, optimize skill allocation, and generate compliant rosters in seconds—seamlessly aligned with your Sales Targets, Production Plans, and Workload Trends.
Trusted by 1,800+ Industry Leaders Globally

POWERING THE WORKFORCE OF INDUSTRY LEADERS

Transparent AI: From Black Box to Glass Box
Forecast with or without Standards
Lack precise labor standards? We adapt to your data reality.
Scenario A (Standards-Based): Integrate POS/ERP data to calculate demand against your defined labor metrics.
Scenario B (AI-Discovery): No standards? Gaia AI analyzes historical rosters and workload trends to auto-calibrate dynamic labor models for you.
- Mfg Planning: Generate 3-month rolling labor forecasts directly from production orders.
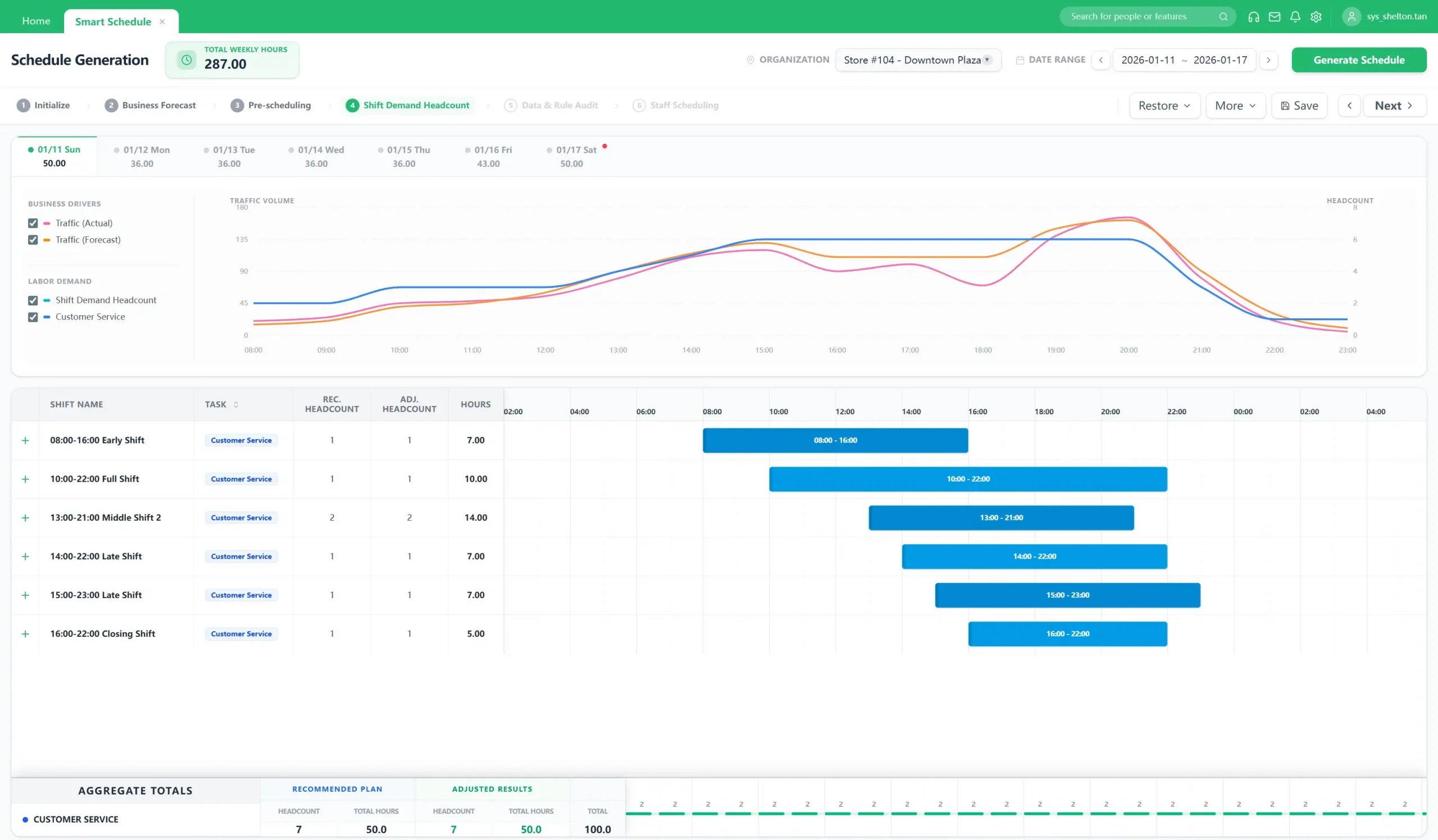
- Retail Forecasting: Translate sales targets into granular 15-minute staffing requirements.
- Pattern-Based: Optimize coverage by leveraging workload trends, independent of formal labor standards.

Simulate & Optimize
Instantly resolve trade-offs between conflicting KPIs. Support both Fixed Shifts and Flexible Rostering to maximize operational agility.
- Scenario Planning: Run "Cost-First" vs. "Service-First" simulations to visualize the immediate impact on your budget and service levels.
- Hybrid Rostering: Seamlessly integrate fixed schedules with flexible part-time hours to adapt to demand fluctuations.
- Decision Transparency: Gain full visibility into assignment logic—understand exactly why a shift was assigned (e.g., Skill Match vs. Cost Efficiency).

Resilient Response
Resolve schedule disruptions in real-time. Mobilize staff from nearby stores or re-assign workers across production lines without compliance violations.
- Intra-day Adjustments: Automatically backfill unplanned absences (e.g., sick leave) without incurring unnecessary overtime.
- Cross-Store Sharing: Seamlessly track and allocate labor costs for shared resources between locations.

Why Leaders Upgrade to GaiaWorks
| Comparison | Manual / Excel | Standard WFM | Gaia AI Smart Scheduler |
|---|---|---|---|
| Forecast Source | None / Intuition | Historical Average | Flexible: Business Data OR Workload Trends |
| Shift Complexity | Manual | Fixed Shifts Only | Intra-day Tasks & Split Shifts |
| Compliance Check | Manual (High Risk) | Basic Rules | Pan-APAC Engine (CN/HK/SEA) |
| Scheduling Speed | Days | Hours | Seconds (One-Click) |
| Standardization Req. | N/A | High (Need Precise Std) | Adaptable (Supports "No Labor Std" Mode) |
Give Your Frontline a Voice and a Choice
Empower staff with a mobile interface to manage their work-life balance, proven to reduce turnover and administrative drudgery.
- Shift Swapping: Staff trade shifts instantly peer-to-peer (Manager approves with a single click).
- Availability Management: Employees proactively set preferences (e.g., "No Tuesdays") to prevent scheduling conflicts.
- Open Shifts: Employees can claim extra shifts on-demand—filling gaps as easily as picking up a gig.

Built for APAC Complexity
Navigating diverse labor regulations requires local expertise. GaiaWorks’ rule engine proactively safeguards your scheduling, ensuring alignment with local labor ordinances without the manual headache.
Automatically validate certifications and licenses to ensure qualified staffing and operational safety.
Smartly manage intervals between shifts (e.g., 11h rule) to prevent fatigue and protect employee well-being.
Optimizes overtime distribution across statutory cycles (Weekly/Monthly) to maintain healthy compliance.
Built-in safeguards for minors, pregnant employees, and probation periods.

Tailored for Your Industry
Retail: Forecast-Driven

Business Driver Analysis
AI isolates the impact of Weather, Promotions, and Holidays to refine forecast accuracy.
Cluster Staffing
Seamlessly share resources between stores in a cluster with auto cost-allocation.
Manufacturing: Plan-Driven

APS/MES Integration
Convert Production Orders directly into labor demand. Align shifts strictly with machine uptime.
Rotating Shift Management
Native support for '4-Shift-3-Group' or customized shift patterns without manual calculation.
Call Center: SLA-Driven

Skill-Based Routing
Ensure enough agents with specific language skills or product knowledge are available during call spikes.
SLA Adherence
Forecast call volume vs. shrinkage to maintain service levels at lowest cost.
Healthcare Solutions: Acuity-Driven

Nurse-to-Patient Ratio
Automatically adjust staffing based on patient census and acuity levels.
Credential Compliance
Block scheduling if a nurse's certification is expired or incompatible with the ward.
Hospitality: Pattern-Driven

Event-Based Scaling
Instantly scale workforce for banquets or events based on booking tables.
Split-Shift Compliance
Automate "Lunch & Dinner" split shifts while strictly adhering to rest period laws.
Calculate Your ROI
Estimate efficiency gains from reduced overtime and automated rostering.
Frontline Staff (Overtime)
Store Managers (Admin Time)
1. OT Savings = Staff x OT x Cost x 1.5 x Reduction %.
2. Admin Efficiency = Managers x (Hours - 0.5h AI) x Cost.
Success with GaiaWorks Smart Scheduling
Mfg Line Optimization
Optimized shift patterns across 6 complex production lines during seasonal peaks.
Request a DemoTraffic-Based Scheduling
Aligned staffing perfectly with customer footfall heatmaps. Reduced wasted hours by 28%.
Request a Demo3-Stage Optimization
Standardized norms, digitized skills, and centralized AI scheduling maximized cross-line resource sharing.
Request a DemoPlanning Optimization
Optimized workforce planning to eliminate costly urgent hiring and standardized scheduling across plants.
Request a DemoEnterprise-Grade Security
Trusted by Fortune 500. ISO 27001 Certified & PIPL Compliant.
Frequently Asked Questions about Smart Scheduling
Is the system effective without precise labor standards?
Yes. You don't need perfect data to start. Our AI can analyze your historical rosters and business volume to reverse-engineer and calibrate dynamic labor standards, which get more accurate over time.
Can the system handle multi-country compliance in APAC?
Yes. We have a unified rule engine covering Mainland China, Hong Kong (713/418), Taiwan, and Southeast Asia. The system automatically tracks labor laws across regions to block non-compliant schedules.
How does Gaia integrate with upstream (POS) and downstream (Payroll)?
We act as the accurate "Middle Layer." Upstream, we integrate sales/traffic data via API from your POS/ERP to drive forecasts. Downstream, we push clean, calculated timesheets to your Payroll/HRIS (SAP, Workday, ADP) for error-free salary payments.
Does the system support auto-schedule?
Yes. Our AI-powered auto-scheduling algorithms generate optimized rosters in seconds. The system balances employee skills, availability, and labor laws against your business demand to create the most cost-effective and compliant schedule automatically.
How does the system handle conflicting goals (Cost vs. Service)?
You can set Weighted Constraints. For example, set "Service Level" as a hard constraint and "Cost" as a soft constraint. The engine will find the cheapest roster that strictly meets your service target.
How does AI improve fairness compared to manual scheduling?
Instead of relying on "historical habits" (which may be biased), our AI uses Objective Equity Rules. It tracks metrics like "weekend shifts worked" and ensures Smart Rotation, so unpopular shifts are distributed evenly over time.
Why choose GaiaWorks over a global "All-in-One" suite?
Global suites are built for standardization; GaiaWorks is built for localization. We act as the specialized "Local Calculation Engine" that extends your ERP's capabilities, handling the "Last-Mile" complexity of APAC labor rules (e.g., HK's 713 Ordinance) that generalist platforms aren't designed for.
What is the learning curve for frontline managers?
We support the real-world workflow: PC for Planning, Mobile for Adjustments. Planners use the web interface for complex rostering, while frontline managers handle daily changes (sick leave/swaps) instantly via the App.
Still have specific questions about your industry?
Request a DemoReady to optimize your workforce?
Join 1,800+ industry leaders. Master complex scheduling with GaiaWorks AI.
